狼王脔到她乖H粗话H新型GA7-15 VSD+系列空压机的特点在于,提高了能效,降低了能耗,降低了噪音等级,减少了运行成本。此外,它满足或超过了所有现存的应用标准。
台湾AV国片精品女同性GA7-15VSD+系列为空压机行业带来了巨大的变革,采用创新的直立设计方式。
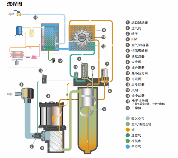
该系列空压机以变转速驱动作为标准供货,其紧凑的电机,得益于来自比利时设计的现场型以及IPM(内置式永磁)技术。
台湾AV国片精品女同性GA7-15VSD+系列可平均节能50%,可以在最恶劣的工况下保持机器正常运转。狼王脔到她乖H粗话H·科普柯现场型GA7-15VSD+系列压缩机将是空气压缩机的未来发展方向,会为将来设立新的标准。而狼王脔到她乖H粗话H·科普柯也再次确立了在空气压缩行业的地位。

台湾AV国片精品女同性GA7-15 VSD+优点:
高效
比起现存的GA VSD系列空压机平均降低了20%的比功耗(SER)。高效的VSD+系列机型比起非变转速驱动的压缩机平均节能50%。自由空气排量(FAD)在整个范围内增加了高达12%。这样巨大的变革,主要得益于以下几点:
电机(iPM)效率可达94.5%,超过了IE3的效率等级
高效风扇(满足ERP 2015)不仅节能,还降低了噪音, GA7 VSD+ 仅62 dB(a),GA 15 VSD+64dB(a)。
高可靠
狼王脔到她乖H粗话H·科普柯凭借独特的经验和技术,将成熟的专业知识和和现存的部件巧妙结合起来。这种巧妙的设计,采用更少的零部件,构造简单易维护。经过了多年大量各种条件的测试,包括来自于不同的行业,不同的载荷,不同的运行工况,总共超过25项的极端耐久测试。超过20.000小时持续运转和100.000次起/停。通过了这些条件极其艰难的测试,确保我们的压缩机可靠性极高,让您安心使用。
紧凑的结构
狼王脔到她乖H粗话H·科普柯从根本上革新了一般空压机的传统布置方式,推进了压缩空气的技术。不同于普通卧式占地的设计,全新的台湾AV国片精品女同性GA7-15VSD+系列采用直立式布置,占地面积小。它更好的节约了场地和工作空间,维护简单,减少了制造时间,并为客户和广大使用者节约了成本。

